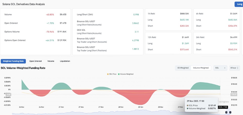
رمزارز سولانا (SOL) پس از انتشار ناگهانی خبر مربوط به ETF شرکت 21Shares دچار نوسان کوتاهمدت شد؛ اما برخلاف انتظار، این نوسانات موجب عقبنشینی نشد. گاوهای سولانا با افزایش اهرم معاملاتی خود نشان دادند که قصد دارند از فرصت افت قیمت برای ورود پرقدرتتر به بازار استفاده کنند.

افزایش اهرم به معنای تزریق سرمایه بیشتر با هدف کسب سودهای بزرگتر از حرکت صعودی قیمت سولانا در آینده است. این اقدام نشاندهنده اعتماد قوی سرمایهگذاران به این پروژه محبوب است. آنها عقیده دارند که شرایط فعلی، یک فرصت عالی برای ورود یا افزایش پوزیشن است.
این افزایش اهرم، یک سیگنال مهم برای بازار محسوب میشود: خریداران معتقدند که رویدادهای مرتبط با ETF صرفاً یک نوسان کوتاهمدت است و نمیتواند روند صعودی اصلی سولانا را متوقف کند.
تا زمانی که نقدینگی و اعتماد به این رمزارز بالا باشد، هر اصلاحی توسط سرمایهگذارانی که به دنبال کسب سود بیشتر هستند، غنیمت شمرده میشود. به نظر میرسد که شرایط فعلی، موقعیت سولانا را برای شروع روندی قدرتمند در هفتههای آینده تثبیت میکند.
منبع: سایت bitpin
مطالب هفت صبح کریپتو صرفاً با هدف اطلاعرسانی و آموزش در حوزه رمزارزها منتشر میشود و به هیچوجه توصیهای برای خرید، فروش یا سرمایهگذاری نیست. فعالیت در بازار ارزهای دیجیتال با ریسک همراه است و هر فرد باید پس از تحقیق و با پذیرش کامل مسئولیت تصمیمگیری کند.
بدون دیدگاه